Hello there!

Need Help? We are right here!

Support Icon
miniOrange Email Support
success

Thanks for your Enquiry. Our team will soon reach out to you.

If you don't hear from us within 24 hours, please feel free to send a follow-up email to uemsupport@xecurify.com

Search Results:

×

>

Features of CASB Software Solution: Security at Every Stage

Every app, every user, fully protected for every step of your business journey.

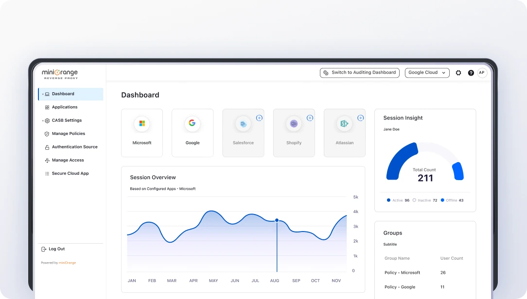
Granular Visibility & Control

Shopify Admin SSO & RBAC

Real-Time Activity Monitoring

Cloud Data Protection

Remote Session Wipe & Control

Compliance & Audit Readiness


Granular Visibility & Control

See everything happening across your cloud ecosystem from one unified dashboard.

  • Set precise access policies by role, device, and location to ensure users only get the right level of access.
  • Monitor logins, file activity, sharing patterns, and app usage in real time.

Real-Time Adaptive Restriction

Access control that adapts to your business, instantly.



CASB Solution IP-based access control

User Access Based on IP Restriction

Allow or block access based on trusted or untrusted IP ranges to keep your cloud apps protected.

CASB Solution device access restriction

Device Approval
Restriction

Grant access only from approved or compliant devices, reducing risks from unmanaged endpoints.

CASB Solution file upload and download control

Upload & Download Restriction

Enforce controlled file transfers, preventing unauthorized access and protecting critical data in real time.

CASB Solution time-based access control

Time-Based
Access Control

Limit app usage to specific hours or work schedules to prevent unauthorized activity during off-hours.


Get the In-Depth Datasheet for a Complete
Enterprise CASB Solution


The Four Pillars of CASB

Foundation for smarter and safer cloud security with CASB software.

1 Pillar

Visibility

Get a complete view of all cloud apps, user activities, and hidden risks across your business.

2 Pillar

Threat Detection

Detect suspicious user activity on cloud apps like policy violations. Find potential risks to prevent malware attacks.

3 Pillar

Data Protection

Keep sensitive information safe by preventing unauthorized sharing, risky downloads, or data leaks.

4 Pillar

Compliance

Identify unusual behavior, enforce key compliance policies, and stay audit-ready with automated monitoring.

Your Cloud Apps. Our CASB Protection.

Keep your business tools secured with enterprise-grade CASB security.


Google Workspace

Complete control over collaboration, communication & content sharing on G-Suite Apps


From Gmail to Google Analytics, Google Workspace is essential for modern workflows, but without visibility and control, it risks data leaks. Our Google Workspace CASB solution lets you set IP and behavior-based rules, monitor file sharing across Sheets, Drive, and Docs, and detect suspicious logins early.

Know More

All
Integrations

Empowering Customers Globally






How CASB Security Helps Businesses?

Simplify cloud security, amplify business confidence.


Stronger Cloud Apps Protection
Clear Visibility Into SaaS Usage
Reduce Security Spending
Simplified IT Management

Stronger Cloud Apps Protection

Protect your business data across all cloud platforms with advanced CASB controls.

  • Set access rules based on users, devices, and risk levels.
  • Detect and stop data leaks before they happen.

Clear Visibility Into SaaS Usage

Get a complete, real-time view of how users interact with every cloud app.

  • Track logins, file sharing, downloads, and unusual behavior.
  • Identify shadow IT and unknown app usage instantly.

Reduce Security Spending

Cut unnecessary tools and consolidate security into one CASB platform.

  • Lower maintenance and operational overhead.
  • Reduce licensing costs by replacing multiple standalone solutions.

Simplified IT Management

CASB integrates seamlessly with your existing IT stack for smoother operations.

  • Automate policy enforcement across all apps.
  • Reduce IT workload with centralized monitoring and control.

Total Data Visibility

Get a 360° view of who’s accessing your data, where it’s going, and how it’s being used, turn insight into action.

  • Improve governance with complete oversight of data usage and access.
  • Reduce inefficiencies by identifying unnecessary data transfers.
  • Boost accountability across teams with transparent activity tracking.

Data Classification & Discovery

Automatically locate, label, and secure sensitive data across your IT environment.

  • Eliminate costly blind spots by identifying sensitive information everywhere it resides.
  • Prioritize protection of high-value data to reduce breach impact.
  • Simplify compliance and audits by mapping data to regulatory categories.

Use Cases: Our CASB Solution in Action

See every risk, stop every threat. Secure your cloud apps from every angle.

Unauthorized Cloud App Usage (Shadow IT)


Problem

Employees use personal or free cloud apps (WhatsApp Web, ChatGPT, etc.) to work faster, creating major compliance and data-exposure risks.

CASB Solution

  • Instantly blocks unauthorized or malicious apps on all managed devices.
  • Creates a custom whitelist or blacklist policy for sanctioned and unsanctioned apps.


Accidental Public File Sharing


Problem

Teams accidentally share sensitive files publicly or with external domains, causing data leaks through cloud storage.

CASB Solution

  • Permit only authorized users to share files.
  • Monitors all file-sharing activity & revokes risky access instantly.
  • Automatically detects public file sharing & alerts admins and file owners.


Accessing Cloud Apps from Managed Devices


Problem

Employees log in from home PCs, personal phones, public Wi-Fi, or unsecured devices, raising risks of credential theft and weak device security.

CASB Solution

  • Blocks or restrict access from high-risk, untrusted devices.
  • Allow app access only to managed or trusted devices from within the internal office network.


Security & Monitoring User Activity


Problem

A company required detailed visibility into user actions with cloud apps to track and manage user behavior within their organization.

CASB Solution

  • Offers accurate reporting features, providing real-time insights into user activity behavior.
  • Detects policy breaches and maintains compliance across all cloud apps.


Grab a free trial of Cloud Access Security Broker (CASB) Solution today.


CASB Solution Designed for Every Industry Needs

Secure your cloud applications with comprehensive, industry-ready CASB protection today.


CASB Solution for financial services

Financial

Protect customer data, financial records, and transactions while meeting PCI-DSS & GDPR. Control who can access, detect insider risks early, and monitor all team-used cloud apps.

CASB Solution for healthcare

Healthcare

Protect patient records, lab results, and telemedicine data while following HIPAA and other healthcare regulations. Stop accidental or unauthorized data sharing and keep track of all cloud activity as it happens.

CASB solutions for Education

Education

Secure school and university data, research files, & learning platforms with strong access controls. Monitors unapproved apps and stays compliant with education policies.

CASB solutions for Retail

Retail

Keep customer details, payment info, and sales data safe. Prevent leaks of pricing, inventory, or marketing data and ensure every team member only has the access they need.

CASB solutions for Technology

Technology

Protect development tools, collaboration apps, and project systems with accurate access control for staff, contractors, and remote workers.

CASB solutions for Government

Government

Secure citizen & government data with strict access controls. Block unapproved cloud apps instantly and stay aligned with public-sector security regulations.

  Frequently Asked Questions

What is a Cloud Application Security Broker?

What are the key functions of a CASB solution?

How can I get started with miniOrange CASB Security?

What are the key functions of a CASB solution?

Can CASB help detect suspicious user activity?

How much does enterprise-grade CASB implementation typically cost?




Want To Schedule A Demo?

Request a Demo
  



x

Work Email*


Your Requirements (Optional)



 Your download should start now. If not, please email us at uemsupport@xecurify.com or contact us.

Please enter your work email-id